TikTok最近更新了一个重要功能:外溢度量分析。这样,亚马逊或平台平台卖家,就可以更好地了解其在 TikTok Shop 和 TikTok Ads的投入在TikTok站外所带来增量销售影响!
亚马逊或独立站卖家做TK,理解TikTok平台有大量外溢流量,但却苦于没有合适的工具,准确分析外溢流量,以更好地对TikTok的运营做评估。
TikTok Shop后台最新推出的功能,外溢度量分析,可以帮助卖家回答以下实际问题:
TikTok站内的经营和投入是否在 TikTok Shop 的GMV之外带来了增量收入?
TikTok店铺运营、内容和 LIVE 投入,是否在付费广告之外也能创造价值?
卖家是否应该在广告投放之外,继续或加大对 TikTok 电商相关活动的投入?
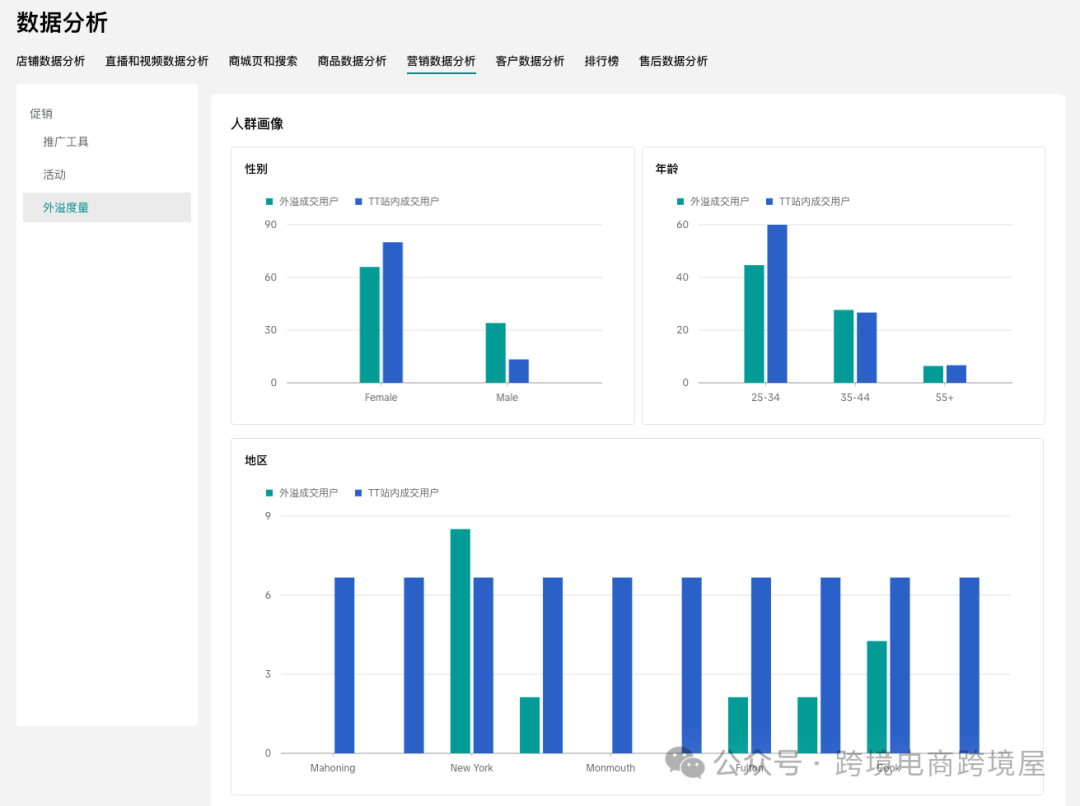
在“外溢度量分析”中的周度看板标签页,卖家可以按周追踪由 TikTok 驱动的流量/交易表现(同时覆盖站内与站外)。核心指标(Key Metrics)包括:站外 GMV(Off-site GMV)、TTS GMV、站外效应(Off-site Effect, 站外 GMV / TTS GMV)、趋势图(Trend Chart)等。只要在“核心指标”中勾选你想观察的指标,即可在 8周窗口 内追踪其表现(包含目标周),用于识别目标周之前的趋势变化。受众洞察模块位于趋势图下方,展示站外客户与 TTS(TikTok Shop)客户 的人口统计与行为偏好数据,帮助你更全面地理解受众画像。 在“外溢度量分析”模块中,卖家还可以自制自定义报告标签页(位于“周度看板”旁),创建个性化报表,用于追踪由 TikTok 驱动的交易表现(覆盖站内 + 站外)。 有了如此强大的外溢流量分析工具,以后,卖家做TikTok、亚马逊等多平台运作,就更加得心应手,有的放矢了! 来源:跨境电商跨境屋划重点,如何使用外溢度量分析报告能力呢?
功能入口:商家中心 > 数据分析 > 营销数据分析 > 促销 > 外溢度量




{{comment.user.nickName}} (楼主)
{{comment.time}} 回复({{comment.childAmount}}) 点赞({{comment.voteUpAmount}}) 点赞({{comment.voteUpAmount}})